XCP-ng
    • Categories
    • Recent
    • Tags
    • Popular
    • Users
    • Groups
    • Register
    • Login

    Openmetrics powered Grafana dashboards for Xen Orchestra

    Scheduled Pinned Locked Moved Advanced features
    1 Posts 1 Posters 14 Views 1 Watching
    Loading More Posts
    • Oldest to Newest
    • Newest to Oldest
    • Most Votes
    Reply
    • Reply as topic
    Log in to reply
    This topic has been deleted. Only users with topic management privileges can see it.
    • simonpS Offline
      simonp Vates 🪐
      last edited by

      Hey everyone,

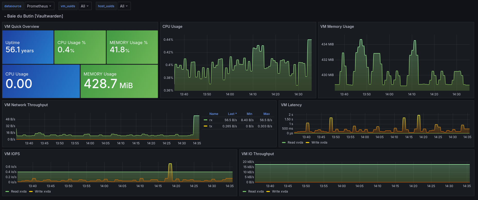
      I'm creating this topic to showcase what's possible with the new Openmetrics data exports in Xen Orchestra using Prometheus and Grafana to build dashboards and monitoring tools.

      Screenshot from 2026-01-29 11-30-19.png

      GIF

      Here is the json used for this demo dashboard: JSON

      Here are a few other examples and JSONs from our community:

      image.png

      Xoa Cluster Overview
      Xoa Host Overview
      Xoa SR Overview
      Xoa Vm Overview

      Don't hesitate to showcase your dashboards here, share your config files or suggest new metrics !

      1 Reply Last reply Reply Quote 2
      • First post
        Last post