XCP-ng
    • Categories
    • Recent
    • Tags
    • Popular
    • Users
    • Groups
    • Register
    • Login

    very slow disk ssd support all vms xcp-ng8.2.1

    Scheduled Pinned Locked Moved Hardware
    1 Posts 1 Posters 3 Views 1 Watching
    Loading More Posts
    • Oldest to Newest
    • Newest to Oldest
    • Most Votes
    Reply
    • Reply as topic
    Log in to reply
    This topic has been deleted. Only users with topic management privileges can see it.
    • C Offline
      comdirect
      last edited by comdirect

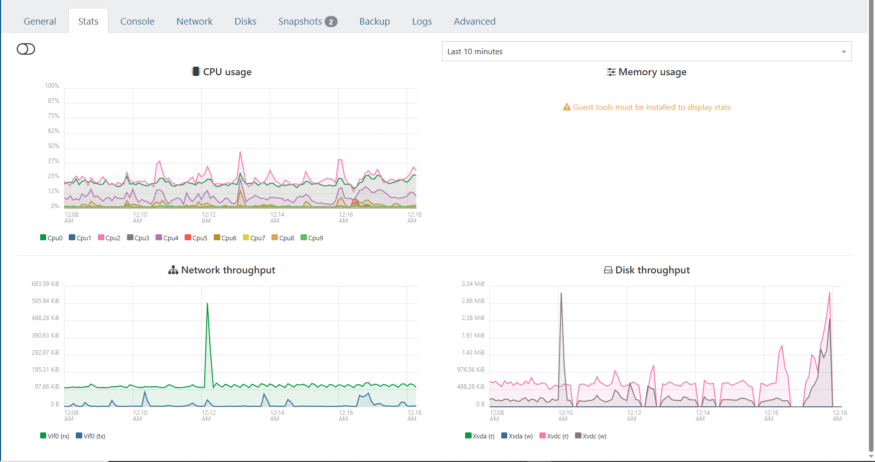
      Screenshot 2026-02-20 00.18.26.png (Screenshot 2026-02-19 23.38.19.png link url))

      i am going to upgrade to 8.3 and see if it fixed it but ssd performance is horrible and a full cr backup takes 15 hrs for a 400GB backup. strange thing if i run windows backup to a iscsi drive it backs up in 2 hrs. i cant find and reason why dive performance is so low but it can be faster for backups ect. if i image to a new drive it seems to get better for a bit but not long.its a hp z440 workstation .cpu load is low and all vms on macjine have low usage and cant find a reason for slow extream performance. thin provisioned ext.

      any ideas ?
      i have been using xcp for long time and cant figure this out.
      running server 2022
      windows update managed vm drivers.
      This is after a backup finishes drive performance just tanks
      first image is while running a 6gig compressing zip file inside vm

      both are on same drives. about 400gig on 0% drive and 250 gig om other
      the cant seem to find bottleneck
      Screenshot 2026-02-20 00.33.21.png

      1 Reply Last reply Reply Quote 0
      • First post
        Last post