XOA - Memory Usage
-
@acebmxer
Hi, we've detected a memory leak at the REST API level.
We pushed a fix on the branch:mra-fix-rest-memory-leak
Can you test the branch? -
I have been busy at work. I will try to test this branch out when i get home tonight.
Looking back on this. This was related to XOA at work not XO from sources.
I have also changed up our back up process and this has no longer been an issues for me.
-
@acebmxer do you know what you did change on the backups ?
-
We have allways been a veeam customer since vwmare. I have moved over to the beta version of veeam for our windows servers.
XOA is only backing up our linux servers. So half the workload was removed from backups.
-
Well i guess i should not have said anything. Backups have been running fine until tonight. Well technically last night. Got email alter that a backup job failed because job already running. This is one of my remote pools. But took a look at the memory usage in XOA..
9 total vms across 3 pools/locations. 3 vms at the remote site get backed up.


The proxy at the remote site.

If you want i can create a support ticket.
-
@acebmxer yes please ping Mathieu R and me ( Florent B ) on the ticket so we can get it as fast as possible
Would it be ok to extract the memory of the xoa with this PR https://github.com/vatesfr/xen-orchestra/pull/9704 ?
it should gives us pointers -
@florent @mathieura Support ticket opened - Ticket#7756329
As noted in ticket Yes that is ok. Just note this is production systems.
-
XOA is giving alart about Memory running low.... I have not rebooted xoa or aything since @florent applied patchs to xoa. Support tunnel still open.

-
@acebmxer thanks to you we have discove a new class of candidates for the fix : the TLS session that stayed behind each connection.
the branch is here https://github.com/vatesfr/xen-orchestra/pull/9725 , as soon as we are done on a QA we will patch your xoa
-
@florent http 401 error on the pull
odd -
-
-
-
@florent even in private navigation

-
-
-
@ph7

let's call it a day@acebmxer after 3 hours the consumption was slightly rising, so we also deployed the latest rest api patch which is already on master : https://github.com/vatesfr/xen-orchestra/commit/0fef765ce6b4bc96b28e6af9be3d3dba3fa7dc1e
-
Looks good so far. Thanks for all your help.

-
@florent was finally able to read the pull
/clap ! the fix seems totally legit and consistant with XOA ram ramping up !when will this be officially published ?

so we can disable daily reboot of XOA & XO PROXies
-
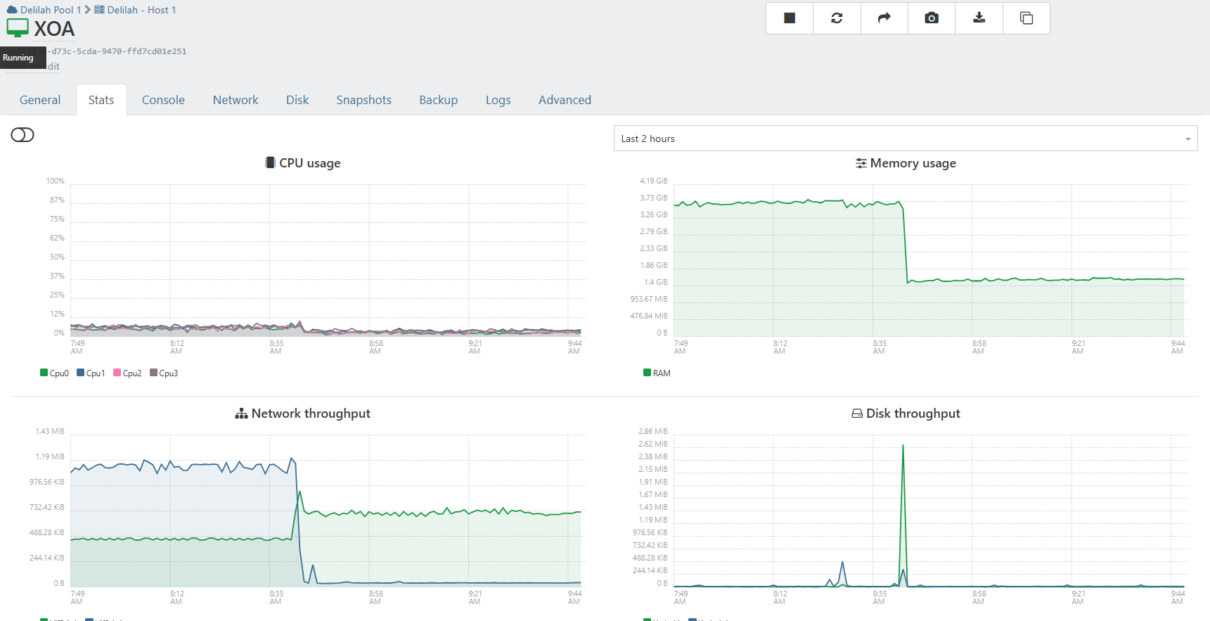
that's better but it still grew during the night

(and the process did an aout of memory when I asked for a memory dump)I reduced the memory allocated to the rest api and will continue monitoring
Hello! It looks like you're interested in this conversation, but you don't have an account yet.
Getting fed up of having to scroll through the same posts each visit? When you register for an account, you'll always come back to exactly where you were before, and choose to be notified of new replies (either via email, or push notification). You'll also be able to save bookmarks and upvote posts to show your appreciation to other community members.
With your input, this post could be even better 💗
Register Login

