XCP-ng
    • Categories
    • Recent
    • Tags
    • Popular
    • Users
    • Groups
    • Register
    • Login

    CPU Usage of empty server

    Scheduled Pinned Locked Moved XCP-ng
    14 Posts 2 Posters 265 Views 2 Watching
    Loading More Posts
    • Oldest to Newest
    • Newest to Oldest
    • Most Votes
    Reply
    • Reply as topic
    Log in to reply
    This topic has been deleted. Only users with topic management privileges can see it.
    • jerry1333J Offline
      jerry1333
      last edited by

      Hi,
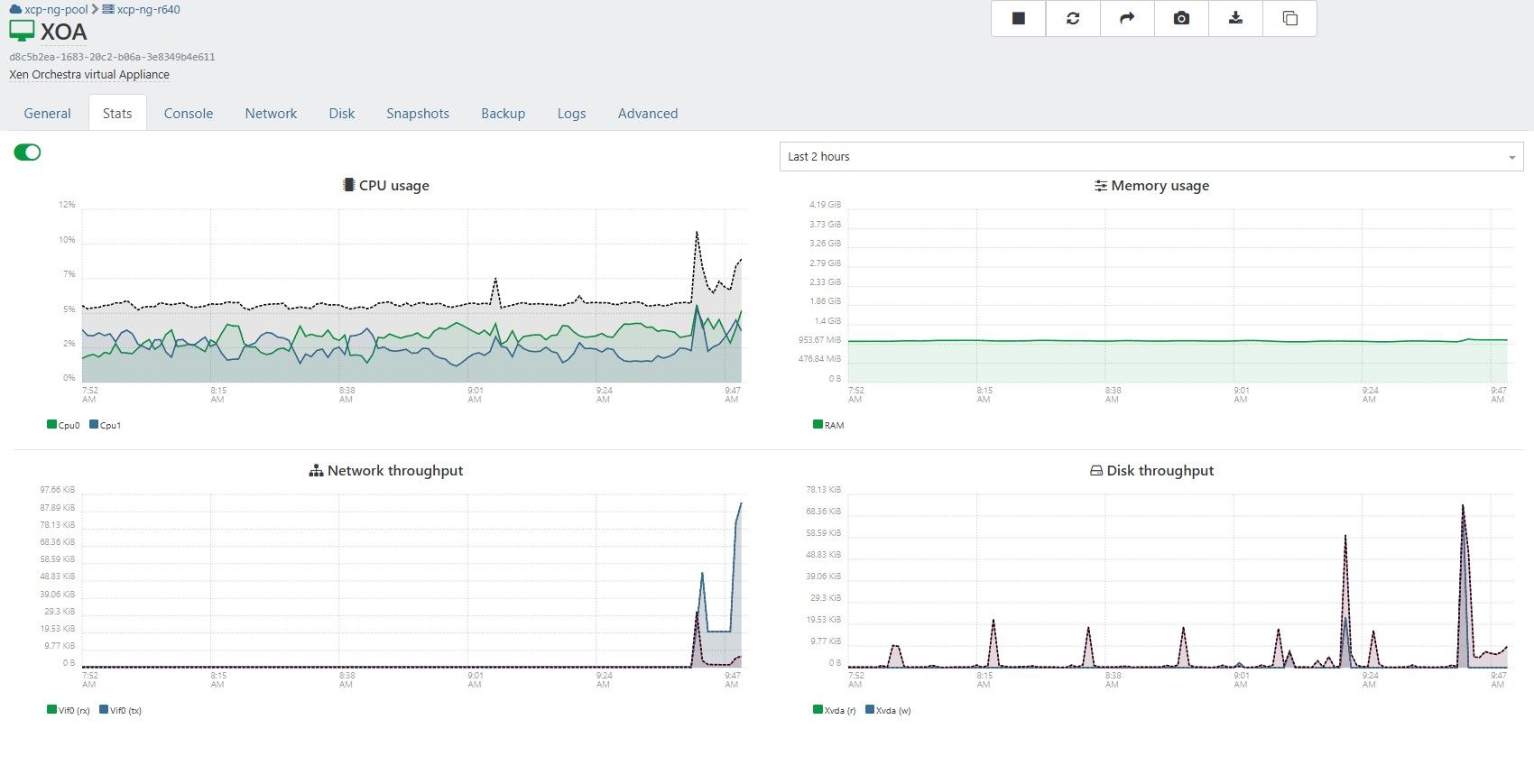
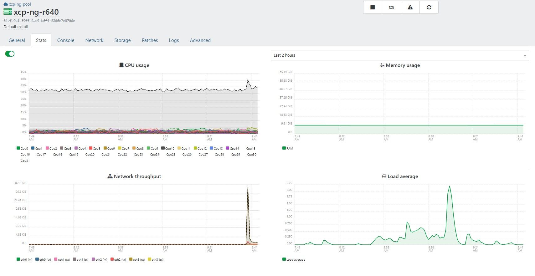
      why xcp-ng and xoa are using so much of cpu while nothing is running?
      I have host with xcp-ng 8.3 + xoa installed from xo-lite.

      There is nothing else on that host and this is only host in pool but it's using 30% of cpu all the time?
      Is this normal for xcp-ng and xoa?

      Pool stats:
      ba774850-1669-4543-8dd2-0f0fd5c28a7f-image.jpeg
      Host stats:
      f08a5032-673a-428d-b89d-b734d42b370d-image.jpeg
      XOA VM stats:
      7807ea87-561d-4ede-99d5-ea3156cf0605-image.jpeg

      P 2 Replies Last reply Reply Quote 0
      • P Offline
        Pilow @jerry1333
        last edited by

        @jerry1333 could you do a TOP in XOA vm to identify what consumes CPU ?

        1 Reply Last reply Reply Quote 0
        • jerry1333J Offline
          jerry1333
          last edited by

          XOA htop looks like this:
          ff4865df-0387-4ea6-85b6-29ab928911d2-image.jpeg

          Video from xoa and xo:
          https://imgur.com/a/SUyppQr

          P 1 Reply Last reply Reply Quote 0
          • P Offline
            Pilow @jerry1333
            last edited by

            @jerry1333 nothing obvious.. except for NETDATA popping on your host
            7a0648b8-058a-4b28-8a8e-b7f0b47fff75-image.jpeg

            did you enable advanced telemetry ? could be it

            jerry1333J 1 Reply Last reply Reply Quote 0
            • jerry1333J Offline
              jerry1333 @Pilow
              last edited by

              @Pilow Yes, it was enabled, then cpu usage shown on pool was around 50%.
              When I disable plugin then it gets back to ~30%.

              Is there a way to remove netdata from host?

              Anyway I will wipe this server and try new install with custom xoa (self compiled) and keep watching how it will behave.

              P 1 Reply Last reply Reply Quote 0
              • P Offline
                Pilow @jerry1333
                last edited by

                @jerry1333 you could try to stop & disable auto load plugin in SETTING/PLUGINS
                7398f8dd-4dd1-49de-9ab2-727a804310b4-image.jpeg

                and restart host ?

                jerry1333J 1 Reply Last reply Reply Quote 0
                • jerry1333J Offline
                  jerry1333 @Pilow
                  last edited by

                  @Pilow did that but netdata on host is still working :
                  c61dcf2f-2337-4c69-83ae-a8f657947412-image.jpeg

                  jerry1333J P 2 Replies Last reply Reply Quote 0
                  • jerry1333J Offline
                    jerry1333 @jerry1333
                    last edited by

                    If I kill netdata process it will come back by it self.

                    1 Reply Last reply Reply Quote 0
                    • P Offline
                      Pilow @jerry1333
                      last edited by

                      @jerry1333 on your host

                      # systemctl status netdata
                      ● netdata.service - Real time performance monitoring
                         Loaded: loaded (/usr/lib/systemd/system/netdata.service; enabled; vendor preset: disabled)
                         Active: active (running) since Sun 2026-02-01 13:55:32 +04; 2 months 4 days ago
                        Process: 2425 ExecStartPre=/usr/libexec/netdata/xcpng-iptables-restore.sh (code=exited, status=0/SUCCESS)
                       Main PID: 2464 (netdata)
                         Memory: 355.1M
                         CGroup: /system.slice/netdata.service
                                 ├─   2464 /usr/sbin/netdata -D
                                 ├─   2466 spawn-plugins
                                 ├─   2724 /usr/libexec/netdata/plugins.d/network-viewer.plugin 1
                                 ├─   2739 /usr/libexec/netdata/plugins.d/apps.plugin 1
                                 ├─   2743 /usr/libexec/netdata/plugins.d/systemd-journal.plugin 1
                                 ├─   2745 spawn-setns
                                 ├─2300997 /usr/libexec/netdata/plugins.d/debugfs.plugin 1
                                 └─3392346 /usr/bin/bash /usr/libexec/netdata/plugins.d/tc-qos-helper.sh 1
                      
                      

                      try that :

                      systemctl stop netdata
                      
                      P 1 Reply Last reply Reply Quote 1
                      • P Offline
                        Pilow @Pilow
                        last edited by

                        followed by a

                        systemctl disable netdata
                        

                        it should get rid of it, no easy way by XOA UI to disable this

                        jerry1333J 1 Reply Last reply Reply Quote 1
                        • jerry1333J Offline
                          jerry1333 @Pilow
                          last edited by

                          @Pilow After disabling netdata service cpu usage droped by 10% on both host and pool.
                          1a9e7823-c5c7-4d22-ba3d-113e1aa85816-image.jpeg
                          3d65987c-16ca-4dc3-b83f-6906c5564fa0-image.jpeg

                          Step in right direction, thanks 🙂

                          I was expecting empty server cpu usage on 2-5% level but maybe xcp behaves like this and it is normal?

                          P 1 Reply Last reply Reply Quote 0
                          • P Offline
                            Pilow @jerry1333
                            last edited by

                            @jerry1333 I have an empty server in a pool, I do see some regulare bumps in the network, probably XOA polling RRDs for the stats from the master.

                            but no spikes in CPU as you have
                            b953cca1-d4fc-4457-a542-67680ddec4f9-image.jpeg

                            P 1 Reply Last reply Reply Quote 0
                            • P Offline
                              Pilow @Pilow
                              last edited by

                              haaaa on the pool stats, it spikes to 50% (but I have 2 hosts in this pool)
                              ac5f6702-3e3a-434d-bb01-3bc99d997aa4-image.jpeg

                              my guess ? false positive 🙂 real monitoring do not add up to what we see in XOA stats.
                              I think we're down a rabbit hole

                              @olivierlambert told once that these stat graphs have not been updated for 10 years.

                              1 Reply Last reply Reply Quote 0
                              • P Offline
                                Pilow @jerry1333
                                last edited by Pilow

                                @jerry1333 said:

                                There is nothing else on that host and this is only host in pool but it's using 30% of cpu all the time?

                                it's not using 30% of CPU, you see a graph of cumulated (switch is on) core consumption of your 32 cores.

                                never switch this on. it adds up like that : 32x1%=32%, wrongfully letting you think you are at 30%ish CPU usage.

                                1 Reply Last reply Reply Quote 0

                                Hello! It looks like you're interested in this conversation, but you don't have an account yet.

                                Getting fed up of having to scroll through the same posts each visit? When you register for an account, you'll always come back to exactly where you were before, and choose to be notified of new replies (either via email, or push notification). You'll also be able to save bookmarks and upvote posts to show your appreciation to other community members.

                                With your input, this post could be even better 💗

                                Register Login
                                • First post
                                  Last post