🛰️ XO 6: dedicated thread for all your feedback!
-
I probably am not allowed to post here because I don't use the paid version and use the one installed by the Gihub script mentioned somewhere instead, but maybe someone will explain this to me anyway.
Why does XO 6 look exactly the same as XO Lite? v5 looks like a real admin interface, but v6 gives me pre-alpha something vibes. Why did you change perfectly nice and user-friendly interface into this abomination? I also don't see half of the settings of v5. Is this maybe not finished after all? -
Hi!
Welcome here and congrats on being false on all your assumptions!
- We never prevented anyone to post here, it's a community forum. Everyone is free (and even more: welcome!) to provide constructive feedback
- In our last 12 or 15 XO release blog post (I truly invite you to take a look at them, they are a goldmine of information, and if you don't like to read, we even do a video and a podcast at each XO release!), we wrote and told out loud that XO 6 and XO Lite are sharing similar components, to make things more coherent but also simplify things to avoid doing the same work twice

- XO 6 isn't finished and we spent the last 3 or 4 release blog post to explain in details why and how to configure the interface of your choice by default. XO 5 won't disappear tomorrow.
- About the reasons of XO 6, we also wrote and spoke hours about it, so in the end, I think it's pretty good reason to stay tuned on our blog. And if don't want to catch up years of missed blog post, now any LLM will do a decent recap, especially if you point it to the XO Blog!
Let us know if you have constructive feedback to provide, happy to help!
-
@olivierlambert Well ok, it's just that last time I tried to ask about stuff I was politely told off because I used the installation script instead of paying (that's not the literal formulation but it's basically what the person responding meant).
I know nothing about any blogs, I just check the main xcp website (FFS I am not even allowed to post links, what a forum...) from time to time, so I have no idea. I just updated the admin interfce for the first time since moving over from ESXi, and was puzzled why it looked the same as the "castrated" lite version when previously (which means v5, apparently) it was full of features. I had no idea it wasn't a completed product.
TL;DR: I am just an idiot who installed this few months ago and has no idea about the details. shrug
-
@Octopuss said in
️ XO 6: dedicated thread for all your feedback!:@olivierlambert Well ok, it's just that last time I tried to ask about stuff I was politely told off because I used the installation script instead of paying (that's not the literal formulation but it's basically what the person responding meant).
I know nothing about any blogs, I just check the main xcp website (FFS I am not even allowed to post links, what a forum...) from time to time, so I have no idea. I just updated the admin interfce for the first time since moving over from ESXi, and was puzzled why it looked the same as the "castrated" lite version when previously (which means v5, apparently) it was full of features. I had no idea it wasn't a completed product.
TL;DR: I am just an idiot who installed this few months ago and has no idea about the details. shrug
You were told off if the script was 3rd party because officially, the scripts may have made changes to the Xen Orchestra source code prior to compilation. They have a set of steps, for building from source which are able to receive support in the forums for. Anyway getting paid support if an organisation is best as their pro support is top notch!
With the blogs which are being referred to are under the “News” links. Which detail releases and other news worthy information.
You can post links but it does take some work, also make sure you’ve read the rules, also going through the introduction training which a forum function bot runs. Doing this will eventually earn you more access and feature functionality. It’ll help you get used to the forums functions.
The XO 6 is a minimum viable product currently, but is growing from there as features from v5 transitions to v6. If there’s features missing from v5 and v6 that are needed please enter them on the Feedback portal, so they can be voted on. It’s link is in several XOA update and release news posts (especially 6.0 and 6.1).
Read both these posts along with others along the way, it will help you get caught up on all of the Xen Orchestra releases and updates.
-
I'd say XO-Lite was minimally viable almost a year ago, you could get real work done bouncing between it and the host console (still in XO-Lite).
Both are getting better, it's going to be a journey and I'm warming up to some of the features in XO 6.
As to the discussion about the third party scripts, maybe if the official method had a script to make it easier/quicker to install we could all be on the same page. I've used both, and failed many times with the official method (several years ago) and it could be easier for people setting up labs to install it. But maybe that's the idea, make it long and tedious.
I'm just going to say that things like the new dashboard have grown on me, but needing to flip back to 5 for some things is a pain. Trying to be patient and truthfully I don't spend a lot of time in my system now. Log in to check backups, do some updates once in a while, etc. My system has become fairly stable.
That said, I did recently upgrade my lab, and that will get a ton more use in XO when I get back to some testing I'm doing there. Probably going to wipe out my lab and start over, planning that now. and it may or may not be XCP this time so I can learn the basics of a different system.
-
@Greg_E You've got a point, actually several.
The scripts exist for a reason because the official way is way to complicated. I still use them, having converted to xcpng @home (scripts) and @business 3 yrs ago.
There should be an official script, definitely. So all are on the same page. They have nothing to loose, everything to gain! The more people use it the better and having a simple way to officially install XO would help that.
Regarding XO6, I don't personally like it at all, mainly because I have to hunt around to find stuff, where in XO5 it's already automatic (not talking about missing features which revert us to XO5).
I actually don't like the UI, it is cramped especially on smaller laptop screens... But this is a personal preference..... -
@manilx
Everything I've used so far is 1920x1080 or higher resolution... I guess I'll have to use my ClockworkPi uConsole with it's 1280x720 screen and see what I can see, I may hate it on this little device.As a Windows user, I've gotten used to things moving locations from one update to the next, but I get it, it's going to take some learning.
-
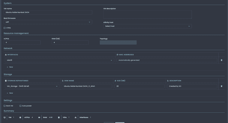
When creating new vm in XOv6 it does not set the correct number of cpu's....
I set 4 cpu's and after creation there is only 1. Also the ISO image is not mounted after creation.




-
@acebmxer said in
️ XO 6: dedicated thread for all your feedback!:When creating new vm in XOv6 it does not set the correct number of cpu's....
I set 4 cpu's and after creation there is only 1. Also the ISO image is not mounted after creation.
Confirmed in my lab. I also noticed that I had to explicitly add a network adapter, which is a change from XO5.
-
@Danp said in
️ XO 6: dedicated thread for all your feedback!:@acebmxer said in
️ XO 6: dedicated thread for all your feedback!:When creating new vm in XOv6 it does not set the correct number of cpu's....
I set 4 cpu's and after creation there is only 1. Also the ISO image is not mounted after creation.
Confirmed in my lab. I also noticed that I had to explicitly add a network adapter, which is a change from XO5.
That also. I forgot to include that about network adapter. VM does boot and appear to work correct after fixing those issues.
-
[edit] strike all that, I found them in XO5 and removed them. It was the reshuffling of where things are between the new interface.
-
Themes are not persistent. If I set a theme Nord in dark mode. It will stay if i log out and log back in. But i close the browser and open new and log in back to default.
I am using https://github.com/ronivay/XenOrchestraInstallerUpdater script. Not sure if that has anything do with it. Cant test is XOA as these update not live in XOA yet.
Noticed this with 2 from two pc's one running windows 11 with brave browser and with Ubuntu 25.10 desktop with brave browser.
-
Hmm are you sure you are not in private mode? IIRC, theme is stored within a cookie.
-
No private browsing or incognito mode. Also tried with fresh install of fire fox same issue.
-
-
Just install update on XOA for 6.1 and theme option is there now, and still does not stay after closing browser. Test on win 11 pc with google chrome. Lite mode\dark modes does but themes keeps defaulting to default when closing the browser.
-
I need to check, I think my from sources is also doing this, light/dark stays but I need to check themes and see. That said I am probably 3 dozen commits behind at this point and probably going to wait until next week to update any of my XO from sources (yes two, one VM and one on bare metal Debian as a backup).
-
Background: A scheduled backed that is not enabled is used as a place holder/template for remote triggering via XO API the actual VM to be backed up is set during the API call.
Issue: The VM shown in completed backups log in XO6 is the VM from the template and not the VM actually backed up. XO5 shows correctly, XO6 does not (unless I am missing something!)
-
It looks like the same IP addresses are being displayed for multiple adapters. Each adapter should only show its own assigned IP addresses.

In the old interface every adaptar show his own IPs.

Best regards,
-
Hi!
In XO-5 you can see clearly if a host is in maintenace mode" or not. I'm missing a similar thing to the little green/gray dot from XO-5 in the XO6 treeview.
You can see it in the System- Tab under General Information, but only if the host is already selected.I personally find it difficult to distinct between hosts and VMs in the treeview if a large amount entries are shown. Especially while scrolling.
Hello! It looks like you're interested in this conversation, but you don't have an account yet.
Getting fed up of having to scroll through the same posts each visit? When you register for an account, you'll always come back to exactly where you were before, and choose to be notified of new replies (either via email, or push notification). You'll also be able to save bookmarks and upvote posts to show your appreciation to other community members.
With your input, this post could be even better 💗
Register Login